Risikomanagement Dashboard: Unterschied zwischen den Versionen
Weitere Optionen
Faha (Diskussion | Beiträge) Keine Bearbeitungszusammenfassung |
Faha (Diskussion | Beiträge) Keine Bearbeitungszusammenfassung |
||
| Zeile 11: | Zeile 11: | ||
<br clear=all> | <br clear=all> | ||
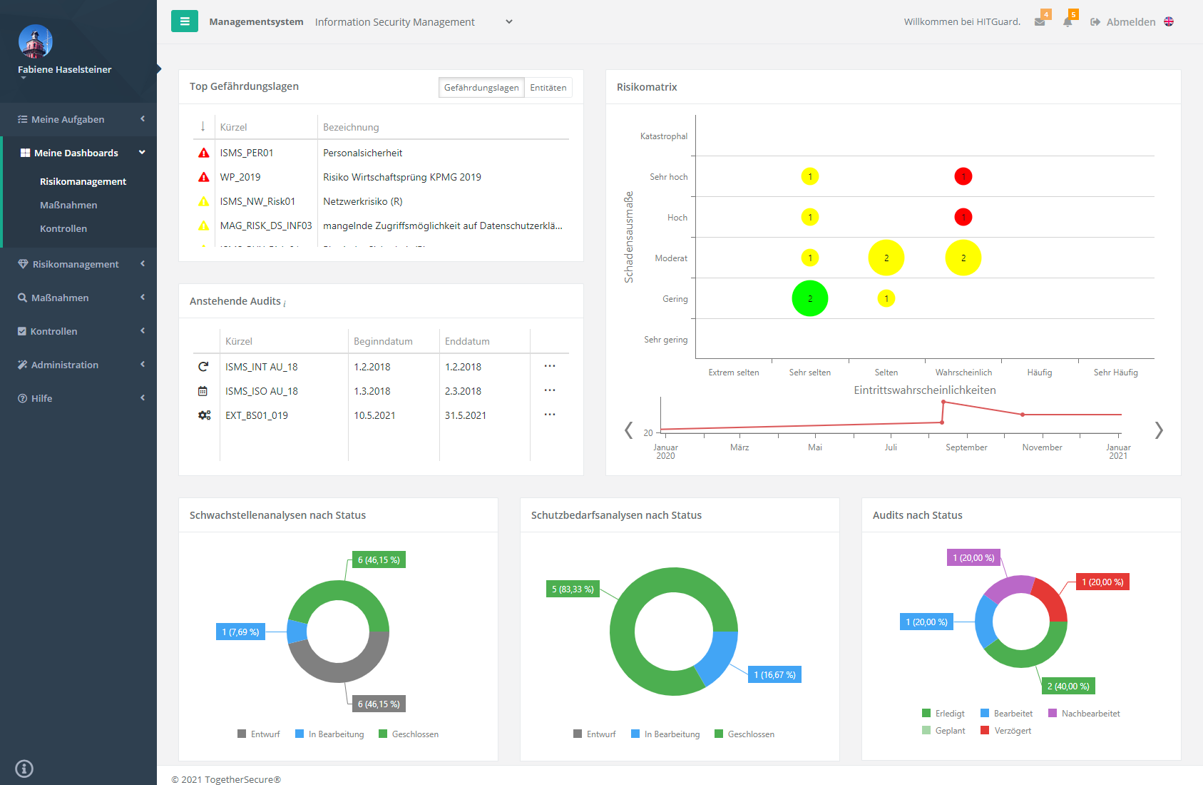
[[ | [[Special:Redirect/file/Risikomanagement Dashboard Übersicht.png|left|thumb|904px|Risikomanagement Dashboard]] | ||
<br clear=all> | <br clear=all> | ||
Version vom 6. September 2021, 10:26 Uhr
Experten und Professionals bekommen im Risikomanagement Dashboard Auskunft über anstehende Audits, Gefährdungslagen, Compliance Deckung, etc. des Managementsystems. Dafür stehen im Dashboard Key-Performance-Indikatoren (KPIs) zur Verfügung mit denen das Dashboard beliebig angepasst werden kann.
Achtung:
- Es werden nur Gefährdungslagen angezeigt, die für die Schadensausmaßklassifikation des ausgewähltem Managementsystems bewertet wurden.

Risikomanagement KPIs
Für das Risikomanagement Dashboard stehen die folgenden KPIs zur Verfügung. Wie Dashboards angepasst und erstellt werden wird unter Dashboards erstellen und bearbeiten beschrieben.
Anstehende Audits
Bei den anstehenden Audits werden alle laufenden Audits des Managementsystems gelistet bzw. jene Audits die in den kommenden 90 Tagen geplant sind.
Mit einem Doppelklick auf ein Audit, werden Sie zum entsprechendem Audit weitergeleitet.


Audits nach Status
Dieser KPI gibt Auskunft über den Status von Audits. Dabei werden nur Audits des ausgewähltem Auditprogramms berücksichtigt. Weiters kann der KPI auf interne, externe oder alle Audits des Auditprogramms eingeschränkt werden.
Die Selektion des Auditprogramms und die Einschränkung der Audits erfolgt entweder fix im Bearbeitungsmodus, oder es wird die Datenselektion im Ansichtsmodus aktiviert.
Der Status verzögert bedeutet, dass das Audit noch im Status geplant ist, obwohl das Beginn-Datum bereits in der Vergangenheit liegt.
Durch Doppelklicken auf ein Kreissegment öffnet sich ein Auswahldialog in dem die jeweiligen Audits aufgelistet werden. Die Audits können auch mittels Doppelklick geöffnet werden.

Spinnendiagramme
Soll ein Sub-Kapitel eines Spinnendiagramms analysiert werden, kann dies durch Klicken auf den Punkt des jeweiligen Übergeordneten Kapitel in der Spinne geschehen. Dadurch wird das Kapitel selektiert und alle Sub-Kapitel mit ihrer jeweiligen Abdeckung dargestellt. Um die Selektion wieder rückgängig zu machen kann auf den Zurück-Pfeil geklickt werden.
Auf der untersten Ebene öffnet sich zudem, bei der Compliance Erfüllung und Fragen Deckung (Total), ein Auswahldialog wenn versucht wird noch tiefer zu gehen. In dieser Auswahl werden die Prüffragen / Prüfergebnisse aufgelistet. Durch Doppelklick auf eine Prüffrage / Prüfergebnis öffnet sich die Überprüfung mit der Prüffrage.
Compliance Erfüllung
Diese KPI gibt Auskunft inwiefern die Compliance Anforderungen an einen Standard / eine Norm erfüllt werden. Die grüne Linie repräsentiert dabei den Zielreifegrad des aktuellen Analysezeitraumes. Durch dies kann herausgefunden welche Themen / Kapitel eines Standards oder einer Norm noch genauer behandelt werden sollten.
Als Berechnungsbasis werden die beantworteten Fragen eines Normkapitel verwendet. Hier werden weder Strukturfragen noch als entbehrlich gekennzeichnete Fragen für die Berechnung berücksichtigt. Angezeigt wird der durchschnittliche Reifegrad der beantworteten Fragen eines Normkapitels.
Die Auswahl des Standards / der Norm erfolgt entweder fix im Bearbeitungsmodus, oder die Selektion wird im Ansichtsmodus aktiviert.

Fragen Deckung (Prozentuell)
Die Fragen Deckung (Prozentuell) zeigt, das Verhältnis der Gesamtzahl an Prüffragen einer gewählten Wissensdatenbank, die mit einem Normkapitel verknüpft sind. Jedes Kapitel kann maximal 100% erreichen, auch wenn eine Frage mehrmals beantwortet wird. In diesem Fall sind die Strukturfragen ebenfalls aus der Berechnung ausgenommen. Hier wird die Prüffragenabdeckung eines Standards / Norm je Wissensdatenbank ausgewertet.
Die Auswahl des Standards / der Norm und der Wissensdatenbank erfolgt entweder fix im Bearbeitungsmodus, oder die Selektion wird im Ansichtsmodus aktiviert.

Fragen Deckung (Total)
Die Fragenabdeckung (Total) soll verdeutlichen, wie viele Fragen UND Prüfergebnisse zum Normkapitel beantwortet bzw. als entbehrlich gekennzeichnet wurden. D.h es wird die Deckung der Prüffragen aus allen Prüffragen von Wissensdatenbanken die auf diese Norm mappen aufsummiert dargestellt. Strukturfragen sind aus dieser Berechnung ausgenommen. Wird ein Normkapitel mehrmals als Prüfobjekt angelegt und die "selben" Prüffragen mehrfach beantwortet erhöht sich die Anzahl der beantworteten entsprechend.
Damit gewinnt man die Information, ob man gewisse Themen mehr oder weniger stark in den Überprüfungen beleuchtet hat und ob es ggf. Sinn mach in zukünftigen Audits auf bestimmte Themenstellungen einen Fokus zu legen.
Die Auswahl des Standards / der Norm erfolgt entweder fix im Bearbeitungsmodus, oder die Selektion wird im Ansichtsmodus aktiviert.

Risikomatrix
Dieser KPI gibt einen Überblick darüber wie gefährlich die einzelnen Gefährdungslagen des Managementsystem sein können. Je weiter rechts oben sich eine Gefährdungslage befindet, desto gefährlicher ist sie. Wird der Mauszeiger einen der Punkte im Diagramm bewegt, wird ersichtlich um welche Gefährdungslagen es sich handelt.
Mit der Zeitspanne unter der Risikomatrix lässt sich nachverfolgen wie sich Gefährdungslagen über einen Zeitraum entwickelt haben. Dafür muss lediglich auf einen der Punkte in der Zeitspanne geklickt werden. Mit den Pfeilen links und rechts kann die Zeitspanne angepasst werden.
Schutzbedarfsanalysen nach Status
Dieser KPI gibt Auskunft über den Status der Schutzbedarfsanalysen in den selektierten Analysezeiträumen.
- Historische Analysen inkludieren
- Standardmäßig werden die aktuellsten Versionen von mehrfach geführten Schutzbedarfsanalysen zu Organisationseinheiten und Prozessen angezeigt. Durch diese Checkbox können aber auch ältere Schutzbedarfsanalysen zu den Organisationseinheiten und Prozessen angezeigt werden.
Die Auswahl der Einschränkung und der Analysezeiträume kann entweder fix im Bearbeitungsmodus erfolgen, oder es wird die Auswahl im Ansichtsmodus aktiviert.
Durch Doppelklicken auf ein Kreissegment öffnet sich ein Auswahldialog in dem die jeweiligen Schutzbedarfsanalysen aufgelistet werden. Die Schutzbedarfsanalysen können auch mittels Doppelklick geöffnet werden.

Schwachstellenanalysen nach Status
Dieser KPI gibt Auskunft über den Status der Schwachstellenanalysen in den selektierten Analysezeiträumen. Dabei kann eingeschränkt werden, ob alle Analysen, nur Prüfergebnisse oder nur Abweichungsanalysen angezeigt werden sollen.
Die Auswahl der Einschränkung und der Analysezeiträume kann entweder fix im Bearbeitungsmodus erfolgen, oder es wird die Auswahl im Ansichtsmodus aktiviert.
Durch Doppelklicken auf ein Kreissegment öffnet sich ein Auswahldialog in dem die jeweiligen Schwachstellenanalysen aufgelistet werden. Die Schwachstellenanalysen können auch mittels Doppelklick geöffnet werden.

Top Abweichungen
Dieser KPI liefert die Überprüfungen mit der höchsten Summe an Abweichungen nach Zielreifegrad-Gewichtung zu dem gewählten Schutzziel und den gewählten Audits.
Die Summe an Abweichungen nach Zielreifegrad-Gewichtung in den Überprüfungen, die den Audits zugeordnet sind, bezieht sich immer auf den aktuellen Zielreifegrad. Das bedeutet, dass auch wenn die Abweichungen auf einen bestimmten Analysezeitraum eingeschränkt werden, diese mit dem Zielreifegrad des aktuellem Analysezeitraumes betrachtet werden.
Es kann zudem konfiguriert werden welche Überprüfungen angezeigt werden:
- Unterfüllung:
- Nur Überprüfungen die eine Summe größer 0 haben. Je größer die Summe umso schlechter.
- Überfüllung:
- Nur Überprüfungen die eine negative Summe haben. Je kleiner die Summe umso besser.
- Alle:
- Alle Überprüfungen egal ob die Summe der Abweichungen positiv oder negativ ist.
Die Sortierung beeinflusst, ob man die schlechtesten Ergebnissen (höchste positive Summe an Abweichungen) oder die besten Abweichungen (niedrigste positive Summe an Abweichungen, aber keine Übererfüllungen) präsentiert bekommt.
Wird kein Analysezeitraum ausgewählt werden alle Abweichungen aus allen Analysezeiträumen dargestellt.
Die Auswahl des Schutzzieles, der Audits und der Analysezeiträume kann entweder fix im Bearbeitungsmodus erfolgen, oder es wird die Auswahl im Ansichtsmodus aktiviert.
Mit einem Doppelklick auf eine Abweichung wird die entsprechende Analyse mit der Abweichung geöffnet.

Top Audits
Dieser KPI liefert die schlechtesten oder besten Audits zu dem gewählten Schutzziel.
Die Summe an Abweichungen nach Zielreifegrad-Gewichtung in den Überprüfungen, die dem Audit zugeordnet sind, bezieht sich immer auf den aktuellen Zielreifegrad. Das bedeutet, dass auch wenn die Abweichungen auf einen bestimmten Analysezeitraum eingeschränkt werden, diese mit dem Zielreifegrad des aktuellem Analysezeitraumes betrachtet werden.
Es kann zudem konfiguriert werden welche Audits angezeigt werden:
- Unterfüllung:
- Nur Audits die eine Summe größer 0 haben. Je größer die Summe umso schlechter.
- Überfüllung:
- Nur Audits die eine negative Summe haben. Je kleiner die Summe umso besser.
- Alle:
- Alle Audits egal ob die Summe der Abweichungen positiv oder negativ ist.
Die Sortierung beeinflusst, ob man die schlechtesten Ergebnissen (höchste positive Summe an Abweichungen) oder die besten Abweichungen (niedrigste positive Summe an Abweichungen, aber keine Übererfüllungen) präsentiert bekommt.
Die Sortierung beeinflusst, ob man die Audits mit den schlechtesten Ergebnissen (höchste positive Summe an Abweichungen) oder die besten Audits mit den geringsten negativen Abweichungen (geringste Summe an Abweichungen, aber ohne Übererfüllung) präsentiert bekommt.
Wird kein Analysezeitraum ausgewählt werden alle Abweichungen aus allen Analysezeiträumen dargestellt.
Die Auswahl des Schutzzieles und der Analysezeiträume kann entweder fix im Bearbeitungsmodus erfolgen, oder es wird die Auswahl im Ansichtsmodus aktiviert.
Mit einem Doppelklick auf ein Audit, werden Sie zum entsprechendem Audit weitergeleitet.

Top Gefährdungslagen
Dieser KPI ist eine Auflistung der Top-Gefährdungslagen des Managementsystems. Die angezeigten Gefährdungslagen werden also anhand ihrer Risikokennzahl gereiht. Je weiter oben umso größer das Risiko.
Alternativ kann auch auf Entitäten umgeschaltet werden. Dadurch werden jene Entitäten angezeigt, die am gefährdetsten sind.
Die Dreiecke geben Auskunft darüber, wie gefährlich eine Gefährdungslage ist und wie gefährdet eine Entität ist. Bewegen Sie mit den Mauszeiger darüber, wird die jeweilige Risikokennzahl angezeigt.
Mit einem Doppelklick auf eine Gefährdungslage/Entität, werden Sie zur entsprechendem Gefährdungslage / Entität weitergeleitet.

Top Prüfgegenstände
Dieser KPI liefert die Prüfgegenstände mit der höchsten Abweichungssummen nach Zielreifegrad-Gewichtung zu dem gewählten Schutzziel und den gewählten Audits.
Die Summe an Abweichungen nach Zielreifegrad-Gewichtung der Prüfgegenstände, die den Audits zugeordnet sind, bezieht sich immer auf den aktuellen Zielreifegrad. Das bedeutet, dass auch wenn die Abweichungen auf einen bestimmten Analysezeitraum eingeschränkt werden, diese mit dem Zielreifegrad des aktuellem Analysezeitraumes betrachtet werden.
Es kann zudem konfiguriert werden welche Prüfgegenstände angezeigt werden:
- Unterfüllung:
- Nur Prüfgegenstände die eine Summe größer 0 haben. Je größer die Summe umso schlechter.
- Überfüllung:
- Nur Prüfgegenstände die eine negative Summe haben. Je kleiner die Summe umso besser.
- Alle:
- Alle Prüfgegenstände egal ob die Summe der Abweichungen positiv oder negativ ist.
Die Sortierung beeinflusst, ob man die schlechtesten Ergebnissen (höchste positive Summe an Abweichungen) oder die besten Abweichungen (niedrigste positive Summe an Abweichungen, aber keine Übererfüllungen) präsentiert bekommt.
Wird kein Analysezeitraum ausgewählt werden alle Abweichungen aus allen Analysezeiträumen dargestellt.
Die Auswahl des Schutzzieles, der Audits und der Analysezeiträume kann entweder fix im Bearbeitungsmodus erfolgen, oder es wird die Auswahl im Ansichtsmodus aktiviert.
Mit einem Doppelklick auf einen Prüfgegenstand wird die entsprechende Analyse mit dem Prüfgegenstand geöffnet.
